1  .(北京市东城区)家庭电路的电压是______伏;家庭电路中各用电器的连接都是采用_____联;造成家庭电路中电流过大的原因:一是用电器的总功率过大;二是_______.

2  .(北京市西城区)如图所示的电笔结构示意图,其中必须用绝缘材料制作的是_________.

第2题图

3  .(北京市西城区)家庭电路中电流过大的原因,可能是用电器的总功率过大,也可能是发生了________.

4  .(山东省)发现有人触电,应当赶快__________,或者用干木棍、竹竿将电线挑开.

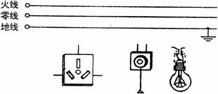
5  .(安徽省)图中AB两点均是灯头接导线的螺丝.当电路中的开关都断开时,站在地上的人用手接触电路中的A点,他_________触电;用手接触电路中的B点,他_______触电(选填“会”或“不会”).

第5题图

6  .(江西省)家庭电路中电流过大的原因:一是________,二是____________.

7  .(福州市)保险丝是__________联在电路中,起保护_______和________的作用.

8  .(河南省)小明家买来的洗衣机上带的是三脚插头,由于家中没有三孔插座,于是他把三脚插头换成两脚插头安在两孔插座上,洗衣机照样工作,但这样做在_____时,会造成触电事故.

9  .(长沙市)我国家庭电路的电压是______伏.

10  .(云南省)小刚家月初电能表示数为56248,月末电能表示数为57048,所缴电费的标准为0.35元/度,小刚家该月应缴电费________元.选用保险丝时,应使它的额定电流____电路正常工作的最大电流.

11  .(成都市)炎热的夏天,人们同时使用多台空调时,常因电流过大,致使干路上的_______熔断,产生这种故障的原因是用电器的_______过大.

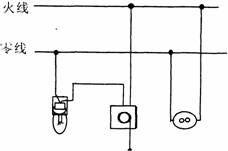
12  .(镇江市)对人体安全的电压不高于________伏.发现有人触电,应立即断开电源开关,使电路________.

13  .(绍兴市)家庭照明电路中各用电器的连接方式是_______联.如图是用测电笔采判别火线和零线的方法,正确的是________图.

           

A                    B

第13题图

  (二)选择题

1  .(北京市海淀区)下列四种做法中正确的是 ( )

  A.用湿布擦点亮的台灯灯泡          B.在有绝缘外皮的通电导线上的晾衣服

  C.发生触电事故时应首先切断电源     D.用湿手扳动家庭电路中的开关

2  .(北京市朝阳区)在日常生活中,符合安全用电常识的做法是 ( )

  A.用湿抹布擦电灯泡

  B.有金属外壳的家用电器,金属外壳不接地

  C.发生火灾时,首先切断电源

  D.保险丝烧断后,可用铜丝代替保险丝接上

3  .(沈阳市)当有人触电时,可以采取的正确做法是 ( )

  A.立即用手将触电者拉开            B.赶快切断电源

  C.用干燥的木棍将电线挑开          D.用没有绝缘柄的剪刀将电线剪断

4  .(甘肃省)某家庭电路中的保险丝熔断后,换上新的保险丝又立即熔断,则下列因素中不可能造成的故障的是 ( )

  A.电路中某处发生断路             B.电路中某处发生短路

  C.电路中的用电器总功率过大        D.保险丝的额定电流过小

5  .(南京市)随着人民生活水平的提高,家用电器不断增多.为了安全用电,以下措施正确的是 ( )

  A.照明电路中保险丝安装在地线上

  B.在现有的照明电路中,增加用电器时只需换上足够粗的保险丝即可

  C.在现有的照明电路中,增加用电器时一定要同时考虑电能表、输电线和保险丝的承受能力

  D.在现有的照明电路中,增加用电器时只需考虑电能表和保险丝的承受能力

6  .(福州市)如图所示为硬导线与螺丝压按式接线柱的连接,其中正确的是 ( )

        

A.                   B.

      

C.                   D.

第6题图

7  .(福州市)在表演台上,某人声称具有特异功能_______“不怕电”.他把灯泡接到家庭电路的两根电线上,灯泡亮.取下灯泡后,他用双手同时抓住这两根电线芯,并让别人用测电笔触其肌肤,众人见氖管发光而瞠目结舌。对此,某班同学展开讨论后形成以下观点,其中不正确的是 ( )

  A.这是伪科学的欺骗行为

  B.此人也许真有不导电的特异功能

  C.此人与大地之间一定有良好的绝缘

  D.他去抓那两根电线前,零线已被助手切断

8  .(河南省)安装照明电路时,为检测电路安装是否正确,在接通电源前将火线上的保险丝取下,换成一个额定电压为220伏的白炽灯泡,同时断开所有用电器的开关.接通电源后发现灯泡正常发光.由此可以判定 ( )

  A.电路安装正确                   B.电路安装不正确,某处有短路

  C.电路安装不正确,某处有断路      D.条件不够,无法判断

9  .(河南省)当家庭电路中接入一个大功率电炉时,正在使用的台灯变暗了.对于这一现象,下列判断中错误的是 ( )

  A.输电线路上的电流变大            B.输电线路上的热损耗变大

  C.台灯灯泡两端的电压变小          D.电路的总电阻变大

10  .(贵阳市)下列几种三孔插座的接法中错误的是 ( )

         A.   B.   C.    D.

第10题图

11  .(新疆乌鲁木齐)室内的电灯都在正常发光,当把台灯的插头插入插座时,所有电灯全部熄灭,保险丝熔断,发生这一现象的原因可能是 ( )

  A.台灯功率过大 B.台灯插头处短路   C.电路插座处短路   D.台灯灯丝断了

12  .(成都市)下列符合安全用电常识的做法是 ( )

  A.用湿抹布擦拭电器

  B.将湿衣服晾在电线上

  C.在高压输电线附近放风筝

  D.发现输电线的断头落在地上,可以用干燥的木棍,竹杆将电线挑起

13  .(昆明市),关于家庭电路,下列说法正确的是 ( )

  A.保险丝应连在火线和零线之间

  B.螺丝口灯座的螺丝套应接在火线上

  C.控制电灯的开关应与电灯串联,并接在火线上

  D.插座应与其他用电器串联

14  .(常州市)洗衣机、电冰箱等用电器都用三孔插座,其中一孔接地线,这是为了 ( )

  A.节约电能                      B.确保用电器能工作

  C.延长用电器使用寿命             D.避免触电事故

15  .(常州市)如果从墙上电灯的拉线开关中引出两根电线来安装一个两孔插座,安装好后用测电笔测试:一孔氖管发光,一孔氖管不亮.将一台灯的插头直接插入该两孔插座 ( )

  A.接通开关,台灯能正常发光;断开开关,台灯不能正常发光

  B.接通开关,台灯不能正常发光;断开开关,台灯能正常发光

  C.不论开关接通还是断开,台灯都能正常发光

  D.不论开关接通还是断开,台灯都不能正常发光

16  .(广东省)如图所示的四个家庭电路中正确的是 ( )

        

A.                          B.

           

C.                          D.

第16题图

17  .(武汉市)我国家庭电路的电压为 ( )

  A.380伏          B.220伏          C.36伏

18  .(武汉市)同学们通过实践列出了白炽灯的常见故障与检修方法,其中一项故障现象如下从电路的组成来看,上述故障现象的可能原因可以概括成一个原因,这个原因是 ( )

故障现象
可能原因
检修方法
灯泡不亮
1.灯泡灯丝断了
2.灯头内的电线断了
3.灯头、开关等处的接线松动,造成接触不良
换新灯泡
换新线并接好
检查加固

  A.电路出现-了短路B.电路出现了断路C.并联变成了串联

19  .(武汉市)为保护环境,控制和消除大气污染,在普及煤气和天然气使用的同时,更要注意安全.若门窗紧闭的厨房内一旦发生煤气大量泄漏,极易引起爆炸,当你从室外进入厨房嗅到煤气异味时,下列操作中,你认为最安全的是 ( )

  A.立即开启抽油烟机排出煤气,并关闭煤气源

  B.立即打开门和窗,关闭煤气源

  C.立即打开电灯,寻找泄漏处

  (三)做图(识图)题

l  .(山西省)根据安全用电原则,将如图所示的元件连入电路.

第1题图

2  .(甘肃省)如图所示给出了家庭电路中常见的螺线口灯泡和拉线开关,要求开关控制灯泡,则A、B、C、D四个图中符合连接要求的是__________.

              A   B   C     D

第2题图

  (四)实验题

1  .(福州市)请在图中用导线连接一个三眼插座和一盏带开关的电灯的照明电路.

第1题图

2  .(苏州市)在《电工手册》中,列出了白炽灯的常见故障与检修方法,其中一项故障现象及其可能原因如下表示

故障现角
可能原因
检查方法
灯泡不亮
1.灯泡的灯丝断了
2.灯头内的电线断了
3.开关等处的接线松动
4.熔丝熔断
换新灯泡
换新线并接好
检查加固
更换熔丝

  上述故障现象的可能原因可以概括为

  A.电路中出现了短路     B.电路中出现了断路

  C.并联电路成了串联     D.供电电压偏低

3  .(苏州市)白炽灯通常用钨丝作为灯丝,这主要是因为钨的 ( )

  A.熔点较高     B.比热较大     C.导电性好     D.容易氧化

4  .(苏州市)某研究所为了研究温度对白炽灯平均使用寿命的影响,做了如下实验:保持灯泡内惰性气体的压强为0.1个大气压、钨丝粗细为250微米,通过改变钨丝中电流的大小来改变灯丝的温度,测得灯泡的平均使用寿命与灯丝温度及电流间的关系如下表所示

灯丝温度(K)
电流(A)
平均使用寿命(小时)
2400
2600
2800
3000
6.05
6.61
7.48
8.34
8000
37.7
29.5
3.4

  (1)分析实验所得数据可以预测:在与上述实验相同的条件下,钨丝温度在2200K时,其平均使用寿命应最接近于

  A.50小时      B.500小时     C.8000小时        D.16000小时

  (2)简述你作出上述预测的理由:__________________________.

  (五)计算题

  (云南省)某家庭的用电器正常工作时的电功率如表所示.

电器
照明电器
厨房电器
电视及VCD机
冰箱
洗衣机
功率(瓦)
300
450
100
125
225

  (1)所有电器同时正常工作时,家庭电路的总电流是多少?

  (2)所有电器平均每天少工作1小时,这个家庭每月(30天)能节约多少的电能?

  (3)若家里所用电能表的规格是“220伏 5安”,说明怎样合理使用这些电器.

  答案:

  (一)填空题

1  .220 并 短路 2.笔杆 3.短路 4.切断电源 5.会,不会 6.用电器的总功率过大 短路7.串、电路、用电器 8.由于洗衣机内部电路问题(如导线绝缘老化脱落等)使外壳带电 9.220;10.28 等于或稍大于 11.保险丝,总功率 12.36、开路 13.并 B

  (二)选择题

  (三)做图(识图)题

1  .如图 2.D

第1题图

  (四)实验题

1  .略 2.B 3.A

4  .(1)D

  (2)分析表中的数据可知:温度越低,灯丝的平均使用寿命越长,且变化越明显;当温度由2400K降为2200K时,灯丝平均使用寿命的增加量应大于(8000-377)小时,故选D.

  (五)计算题

  (1)≈5.5安

  (2)WP·t=1.2千瓦×30×1小时=36千瓦时

  (3)方法一:洗衣机不用时,I1≈4.4安,其他用电器可以同时使用

  方法二:白天照明电器不用时,I2≈4.1安,其他用电器可以同时使用

  方法三:晚上厨房电器不用时,I3≈3.4安,其他用电器可以同时使用

 0  149507  149515  149521  149525  149531  149533  149537  149543  149545  149551  149557  149561  149563  149567  149573  149575  149581  149585  149587  149591  149593  149597  149599  149601  149602  149603  149605  149606  149607  149609  149611  149615  149617  149621  149623  149627  149633  149635  149641  149645  149647  149651  149657  149663  149665  149671  149675  149677  149683  149687  149693  149701  447348 

违法和不良信息举报电话:027-86699610 举报邮箱:58377363@163.com

精英家教网