2.高温高压蒸气消毒锅内温度与锅内气压的关系如表5所示。
|
锅内温度N/℃ |
87 |
100 |
112 |
125 |
|
锅内气压值/Pa |
1.8×105 |
2.0×105 |
2.5×105 |
3.3×105 |
为了使高温高压蒸气消毒锅内温度不超过112℃,高压锅盖上有一限压阀,图6为限压阀的原理图,限压阀由一直立圆柱形金属体和滤网型外套组成。当锅内温度接近112℃时,锅内高压气体将圆柱形金属体顶起,并对外排气减压,从而起到限压的作用。已知圆柱形金属体的底面积s为0.2cm2,求该金属体的质量m。(外界大气压p外=1.0×105Pa,g取10N/kg)
![]()
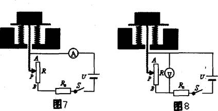
毒。图5为自动测定锅内温度的电路原理图,其中R0为定值电阻,A为温度指示表(实质是一只电流表),Rx为热敏电阻(其电阻值随锅内温度的变化而变化)。热敏电阻的阻值与温度的对应关系如表4所示,电源两端的电压不变。
![]()
|
锅内温度值/℃ |
25 |
37 |
50 |
62 |
75 |
87 |
100 |
112 |
125 |
|
Rx对应的电阻值/Ω |
150 |
80 |
50 |
30 |
20 |
15 |
10 |
7 |
|
1.若锅内温度为75℃时电流表指针指向0.24A;若锅内温度为112℃时电流表指针指向0.50A;若锅内温度为125℃时电流表指针指向0.60A;求锅内温度为125℃时热敏电阻的阻值Rx。