如图所示,理想变压器原副线圈匝数之比为4:1,原线圈接人一电压为u=U0sinωt的交流电源,副线圈接一个R=27.5Ω的负载电阻。若Uo=220
V,ω=100πrad/s,则下述结论正确的是( )![]()
| A.副线圈中电压表的读数为55 |
| B.副线圈中输出交流电的周期为 |
| C.原线圈中电流表的读数为0.5A; |
| D.原线圈中的输入功率为110 |
如图所示,理想变压器原、副线圈的匝数比为1:10,接线柱a、b接在电压为
的正弦交流电源上,R1为定值电阻,其阻值为
,R2为用半导体热敏材料制成的电阻。下列说法中正确的是![]()
| A. |
| B. |
| C.在1分钟内电阻R1上产生的热量为6000J |
| D.当R2的温度升高时,电压表示数不变,电流表示数变大 |
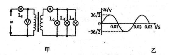
如图甲所示,变压器原副线圈的匝数比为3:1,L1、L2、L3、L4为四只规格均为“9V,6W”的相同灯泡,各电表均为理想交流电表,输入端交变电压
的图象如图乙所示. 则以下说法中不正确的是( )![]()
| A.电压表的示数为36V |
| B.电流表的示数为2A |
| C.四只灯泡均能正常发光 |
| D.变压器副线圈两端交变电流的频率为50Hz |
如图甲所示,变压器原副线圈的匝数比为3∶1,L1、L2、L3为三只规格均为“9 V,6 W”的相同灯泡,各电表均为理想交流电表,输入端交变电压u的图象如图乙表示.则以下说法中正确的是( )![]()
| A.电压表的示数为27 V | B.三只灯泡均不能正常发光 |
| C.电流表的示数为2 A | D.变压器副线圈两端交变电流的频率为100Hz |
如图所示为一理想变压器,原副线圈的匝数之比为1:n,副线圈接一定值电阻R( )![]()
| A.若ab之间接直流电压U,则R中的电流为 |
| B.若ab之间接直流电压U,则原、副线圈中的电流均为零 |
| C.若ab之间接交流电压U,则原线圈中的电流为 |
| D.若ab之间接交流电压U,则副线圈中的电流为 |
下图所示为理想变压器原线圈所接正弦交流电源两端的u-t图象.原、副线圈匝数比n1:n2=10:1,串联在原线圈电路中交流电流表的示数为1 A,则( )![]()
| A.变压器原线圈所接交流电压的有效值为220 V |
| B.变压器输出端所接电压表的示数为22 |
| C.变压器输出端交变电流的频率为50 Hz |
| D.变压器的输出功率为220 |
