如图所示为匀强电场的电场强度E随时间t变化的图象。当t=0时,在电场中由静止释放一个带电粒子,设带电粒子只受电场力作用,则下列说法中正确的是 ( )![]()
| A.带电粒子将始终向同一个方向运动 |
| B.2s末带电粒子回到原出发点 |
| C.带电粒子在0-3s内的初、末位置间的电势差为零 |
| D.0-2s内,电场力的总冲量为零,电场力的总功不为零 |
一电场的电场强度E随时间t变化的图象如图所示,此电场中有一个带电粒子,在t=0时刻由静止释放,若带电粒子只受电场力作用,则下列判断正确的是![]()
| A.带电粒子将向一个方向运动 |
| B.在l~3s内,电场力的功率为零 |
| C.3s末带电粒子的速度最大 |
| D.在2~4s内,电场力做的功等于零 |
.在两块金属板上加上交变电压u=Umsint,当t=0时,板间有一个电子正好处于静止状态,下面关于电子以后的运动情况的判断正确的是 ( )
| A.t=T时,电子回到原出发点 |
| B.电子始终向一个方向运动 |
| C.t=时,电子将有最大速度 |
| D.t=时,电子的位移最大 |
1932年劳伦斯制成了世界上第一台回旋加速器,其原理如图所示.这台加速器由两个铜质
形盒
,
构成,其间留有的窄缝处加有高频交变电压
(加速电压)
.
下列说法正确的是![]()
| A.回旋加速器只能用来加速正离子 |
| B.离子从D形盒之间空隙的电场中获得能量 |
| C.离子在磁场中做圆周运动的周期与加速交变电压的周期不相同 |
| D.提高窄缝处的高频交变电压U,则离子离开磁场时的最终速度将增大 |
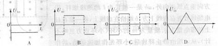
一对平行金属板长为L,两板间距为d,质量为m,电荷量为e的电子从平行板右侧以速度v0沿两板的中线不断进入平行板之间,两板间所加交变电压uAB如图所示,交变电压的周期T=
,已知所有电子都能穿过平行板,且最大偏距的粒子刚好从极板的边缘飞出,不计重力作用,则( )![]()
| A.所有电子都从右侧的同一点离开电场 |
| B.所有电子离开电场时速度都是v0 |
| C.t=0时刻进入电场的电子,离开电场时动能最大 |
| D.t= |
和动能