18、在家庭电路中,导线相互连接处因为接触不良,容易造成电阻变大.根据焦耳定律可知,在_____________和_____________相同时,该处比别处更容易发热,加速导线老化.甚
至引起火灾.
17.电子式电能表表盘上标有“3000imp/(kW·h)”字样(imp表示指示灯的闪烁次数),将某用电器单独接在该表上工作20min,电能表指示灯闪烁了300次.该用电器在上述时间内消耗你的电能为_____________kW·h,它的电功率是_____________W.
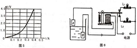
16.图6是一种水位自动报警器的原理图.当水位到达金属块A时,控制电路接通,这时电磁铁有_____________而吸引衔铁,灯泡_____________发光(选填“L1”或“L2”)
15.图5是一个小灯泡的电流和电压变化规律图像,物理学中叫做伏安特性图像.占图像可
知,当小灯泡在U=4V时,灯丝的电阻为_____________ ;当小灯泡中流过0.3A的电流
时,它消耗的功率是_____________W.
14.世博会期间,世界各地的人们可通过光纤宽带上网浏览网上世博.光纤宽带就是把要传
送的数据由电信号转换为光信号进行通讯.目前光纤是宽带网络多种传输媒介中最理想的一
种,它的特点是__________________________.(请写出一个特点)
13.电磁波在真空中的传播速度为__________ m/s,山西文艺电台的广播频率为101.5MHz,
它的波长为_____________m(计算结果保留两位小数).
12.奥斯特实验表明了通电导体周围存在_____________。法拉第发现了_____________现象,
由此发明了发电机,开辟了电气化的时代.
11.家庭电路的电压是___________V。对人体安全的电压不高于___________V.带有金属外
壳的家用电器都要使用三孔插座,这样做的目的是为了让金属外壳与_________相连.
10.电位器和滑动变阻器都是变阻器,它们的原理都是通过改变接入电路中导体的长度而改变电阻的.图4是某电位器的结构示意图,电阻片R的两端分别与接线端A、C相连,滑动片P的一端通过转轴O与接线端B相连,另一端与电阻片R接触良好,并能绕转轴O在电阻片R上滑动.已知电阻片R的总电阻为10,将电位器A、B两个接线柱分别接在电压为2.4V的电源两端.当滑动片P位于图4所示的位置时,接线端B、C间的电阻为6.下列说法正确的是
A.接线端B、C间的电压为2.4V
B.电位器消耗的电功率为1.44W
C.通过A、B间电阻的电流为0.4A
D、滑动片P逆时针向c端滑动的过程中,接入电路中的电阻变小
9.图3是童童设计的压力传感器的原理图,其中弹簧上端和滑动变阻器的滑片P固定在一起.AB间有可收缩的导线,R1为定值电阻.当闭合开关S.压力F增大时,电流表与电压表示数变化情况是
A.电流表示数变大,电压表示数变小
B.电流表示数变小,电压表示数变大
C.电流表、电压表示数都变大
D.电流表、电压表示数都变小