搜索
题目内容
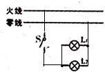
25、在如图所示的家庭电路中,L
1
、L
2
是两盏额定电压均为220V的电灯,要求用开关S同时控制这两盏灯,并使这两盏灯都能正常发光.请将电灯和开关正确连入电路.
试题答案
相关练习册答案
分析:
家庭电路中的电灯是并联,一个开关控制两个电灯,则开关在干路上,且开关连在火线与电灯之间.
解答:
解:
点评:
本题考查了电灯与开关的连接.注意电灯应接在开关与零线之间.
练习册系列答案
1加1阅读好卷系列答案
专项复习训练系列答案
初中语文教与学阅读系列答案
阅读快车系列答案
完形填空与阅读理解周秘计划系列答案
英语阅读理解150篇系列答案
奔腾英语系列答案
标准阅读系列答案
53English系列答案
考纲强化阅读系列答案
相关题目
28、请在如图所示的家庭电路,以笔画线代替导线,将一个两孔插座和一个带拉线开关的螺口灯泡接入电路.
(2012?蜀山区模拟)在如图所示的家庭电路中,插座、螺口灯泡(及其开关)的连线正确的是( )
A.两孔插座
B.三孔插座
C.灯泡甲
D.灯泡乙
(1)请在如图所示的家庭电路中,以笔画线代替导线,将一个两孔插座和一个带按钮开关的螺口灯泡接入电路.
(2)开关S闭合后,灯L
1
和L
2
都能发光,请在如图电路中的圆圈内填上适当的电表(电流表或电压表).
(1)根据图丙小磁针静止时的指向,在图中标出通电螺线管的N、S极和电源的正负极
(2)如图所示,F
1
是作用在抽水机手柄A点处的动力,O为支点.请画出动力F
1
的力臂l
1
.
(3)请在如图所示的家庭电路中,以笔画线代替导线,将一个两孔插座和一个带按钮开关的螺口灯泡接入电路.
在如图所示的家庭电路中,不会造成保险丝熔断的是( )
A.开关闭合时,a、b线头相碰
B.开关断开时,b、c线头相碰
C.d、e线头相碰
D.f、g线头相碰
关 闭
试题分类
高中
数学
英语
物理
化学
生物
地理
初中
数学
英语
物理
化学
生物
地理
小学
数学
英语
其他
阅读理解答案
已回答习题
未回答习题
题目汇总
试卷汇总
练习册解析答案